
LetBring Courier Platform
UX Design
Web app
Mobile app
Government Integrations
#product design
#business analytics
#delivery
Office supplies and digital solutions
Best solutions for business
Our clients take the best step with us
Get acquainted with our services
Your trusted partner in building, supporting, and securing your IT infrastructure.
UX Design
Web app
Reengineering
Blazor C#

#product design
#business analytics
#data management
2024-2025
18 months
1. Analysis phase – Technical audit of the existing system, identifying functional gaps and performance issues.
2. Architecture planning – Choosing new tech stack (e.g., microservices, containerization, real-time event streaming) and module structure.
3. Interface re-design – Updating UX and admin panel design.
4. Learning Blazor (C#) framework.
5. Research and application of Telerik & Kendo UI .NET components.
6. Static UI – completion and delivery of front-end.
7. API integration – implementing provided APIs according to pages and functions.
8. Final testing – fixing issues after API integration.
9. Deployment & support – Go-live, continuous monitoring and technical support.
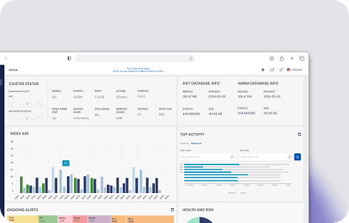
The goal is to transform the existing Dataskope DAM product into a modern, high-performance, scalable, and security-enhanced solution.
Dataskope DAM is a Database Activity Monitoring system that tracks, analyzes and logs all activities in databases in real-time. The new version will work both on-premise and cloud-native, with broad integrations and a more convenient admin panel. Target: enterprises and organizations with high security/financial sensitivity.




Monitoring SQL queries, DML/DDL operations, login/logoff events.

Suspicious activity detection via Machine Learning models.

Audit logs compliant with PCI DSS, GDPR, ISO 27001.

Automatic reactions and blocking of suspicious queries.

Integration with SIEM, IAM, ticketing systems via API.

Different views and permissions by user roles.

Compressed storage and fast search of large log volumes.

Compatible with Oracle, MS SQL Server, PostgreSQL, MySQL, others.
